Protection from DDoS attacks at the edge of the network

Cisco Secure DDoS Edge Protection

Security at the network edge

Keep attack traffic off your network by using your routers as the first line of defense against DDoS attacks.

Simple, scalable protection at the network edge

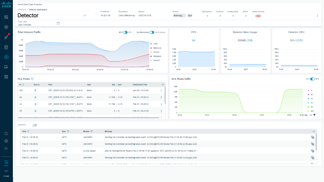
Cisco Secure DDoS Edge Protection on routers detects and mitigates attacks autonomously in real time, protecting networks from volumetric distributed denial of service (DDoS) attacks at the edge.

True on-box DDoS protection

Distributed denial of service (DDoS) protection software on Cisco IOS XR routers detects and mitigates attacks at line rate, helping to ensure the flow of legitimate traffic while preventing malicious traffic from flooding the network.

Low cost and simple to operate

The solution offers significantly more detection and mitigation compared to traditional DDoS protection solutions with no additional equipment or budget required.

Zero impact on application performance

Cisco Secure DDoS Edge Protection blocks attacks at each ingress point in real time with no traffic diversion or buffering, helping to ensure the performance of low-latency applications.

Easy to manage with comprehensive control

The solution is fully automated while allowing for manual intervention, providing both ease of management and comprehensive control.

See Cisco Secure DDoS Edge Protection in action

Watch a demo video or request a live demo to see how Cisco Secure DDoS Edge Protection detects and mitigates DDoS attacks at the network edge.

Request a demo

Comprehensive DDoS protection for your edge network


Mobile access

This cell-site router-based security solution was developed specifically to protect mobile and IoT applications.

Broadband

The solution offers protection for service provider networks as fiber builds increase opportunities for attacks.

Peering

This is a cost-effective solution for protecting today's hyperscale distributed networks.


Use routers as the first line of defense against DDoS attacks

Cisco Secure DDoS Edge Protection At-A-Glance

Read our At-a-Glance for an overview of DDoS Edge Protection and its benefits.

Cisco Secure DDoS Edge Protection white paper

Read more about the capabilities Cisco Secure DDoS Edge Protection. 

Cisco Secure DDoS Edge Protection data sheet

Read the technical details for the solution.

Cisco Secure DDoS Edge Protection on DevNet

Get your hands dirty in the DevNet sandbox.